PDM Specifications


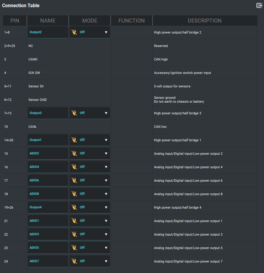
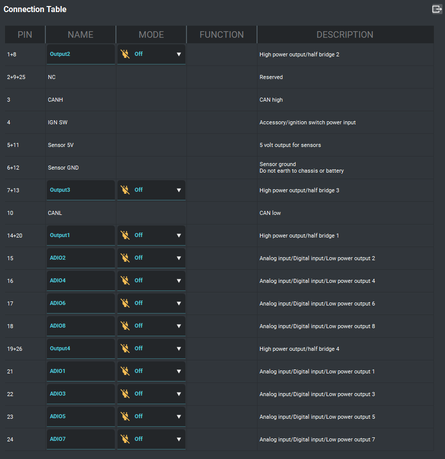
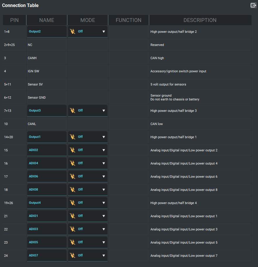
High Power Outputs | 4 x High power outputs. Highside or lowside drive or paired in H-bridge configuration. |
Multi-Purpose I/O | 8 x "ADIO" - Analog-Digital-Input-Output All 8 capable of analog and digital/switched input All 8 capable of highside drive on/off output 4 x capable of PWM/Frequency/Duty cycle/Speed input. 10KHz max (ADIO 5-8) 4 x capable of PWM output. Highside drive only. 10 KHz max (ADIO 1-4) Software controlled pull-ups (4K7 to 5V) Output 8A max, overcurrent protected but current limit is not user adjustable (wire must be capable of 8A) Max input voltage 12V, max measurable voltage 5V |
Power | 6 - 24 Volts operating range (across main terminals) 12 and 16 Volt systems supported - nominal operation 4.5V - 5.5V USB (Low power mode, configuration only) <300mA No output static current draw 5V Sensor supply Sensor ground |
Communication | USB (C type connector) CAN BUS user configurable bit rate |
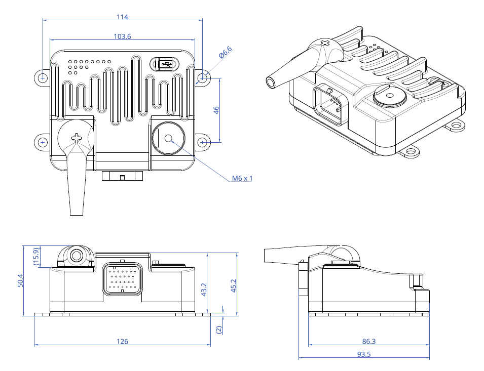
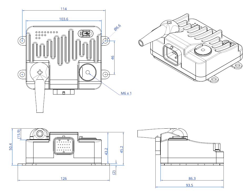
Physical | Dimensions - (L) 103.6 mm x (W) 93.4 mm x (H) 43.2 mm Weight - 0.475 kg |
Environment | Water resistant -40 to +80 °C operating temperature |

